Articles

Automating downtime monitoring to improve plant performance
This article outlines the benefits of automated downtime monitoring, particularly compared with manual tracking methods.

What's your downtime monitoring strategy?
Recording downtime can be difficult to get right. This article discusses some important considerations when developing a downtime monitoring strategy.

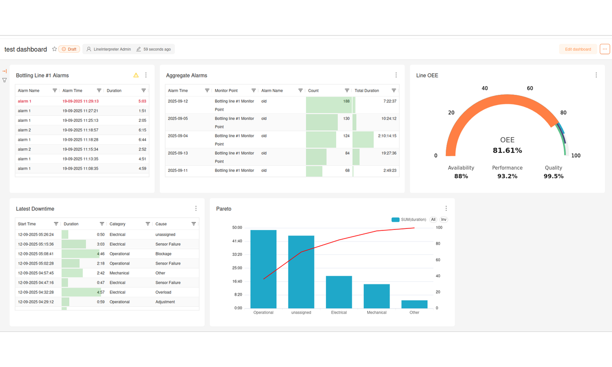
Line Interpreter charts
A brief overview of some of the charts available in Line Interpreter and how to use them.

Moving from manual to automated downtime and OEE monitoring
This article covers a few important considerations when moving from manual to automated OEE recording.