OEE monitoring, dashboards and reports.Transform
Transform
Plant Data into Strategic Advantage.
Empower your operations with our sophisticated data visualisation platform. Seamlessly track production, analyse downtime, and calculate OEE, all within customisable, interactive dashboards designed to unlock critical performance insights and support data-driven decisions.






Monitor availability, performance and quality
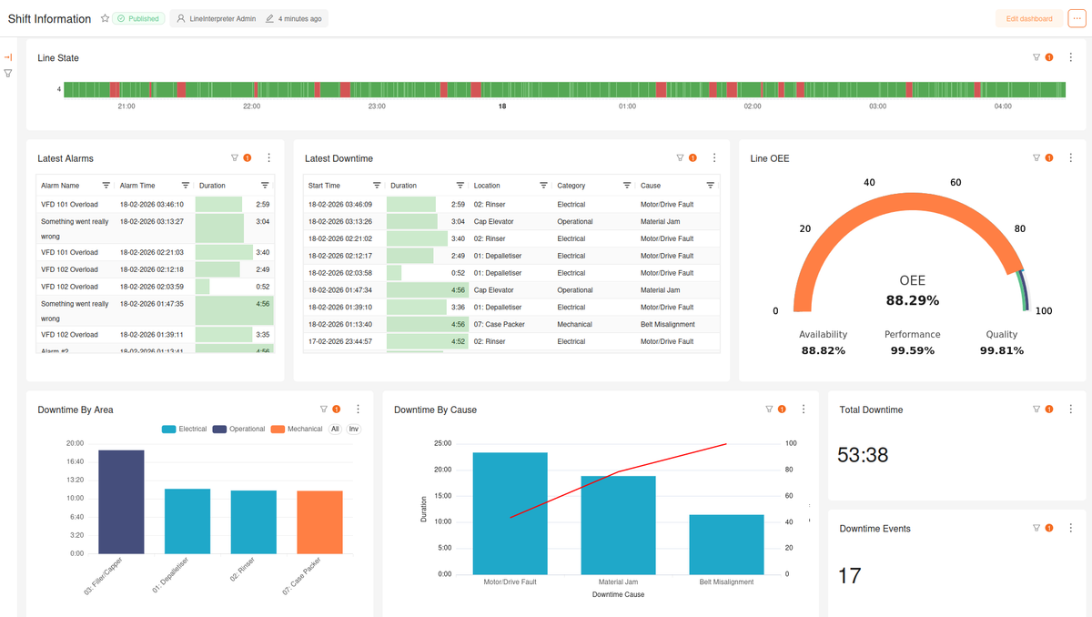
OEE Monitoring
- Connected – Eliminate manual downtime recording. Line Interpreter connects directly to PLCs to ensure your OEE data is as accurate as possible.
- At your fingertips – Operators, supervisors and improvement teams can monitor data to quickly resolve production issues, and develop improvement plans
- Focused improvement – Understand the main downtime causes, and focus resources on the most beneficial initiatives.

Maintain quality data
Operations Console
- Line State – An all-in-one view of your production line's status, including OEE, alarms and product count.
- Downtime Entry – Categorise downtime as it's recorded with an intuitive user interface
- Shift Notes – Enter shift logs and review handover notes from the previous shift. These notes are also incorporated into automated shift reports, emailed out at the end of each shift.

Tailor it to your expectations
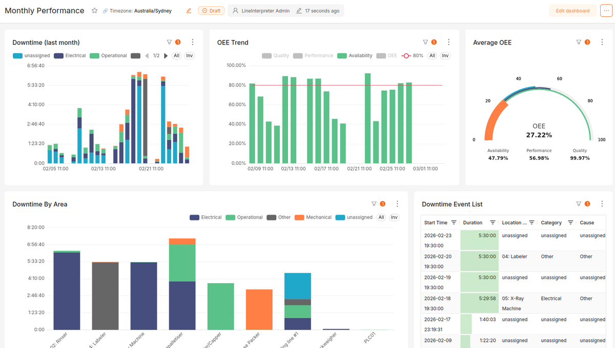
Custom Dashboards
Deliver the right data to the right teams. Line Interpreter provides customisable, role-based dashboards - empowering shop floor, management, and continuous improvement with critical insights.
To your inbox, after every shift
Automated Shift Reports
Consistent, informative shift reports that combine production data, major downtime events, and operator observations.



Connected. Configurable. Simple.
How it works
Configure your plant hierarchy and data sources
Create custom dashboards
Categorise downtime events
Review Performance and drive improvement!


Transform Your Operations - Request a Demonstration.
To receive a tailored demonstration, detailed quote, or specific information, please complete the form. We'll respond quickly with the details you require.
features